DEV Community

Uplift3r for Target-Ops

Posted on

Kdash - a true opensource K8s micro IDE

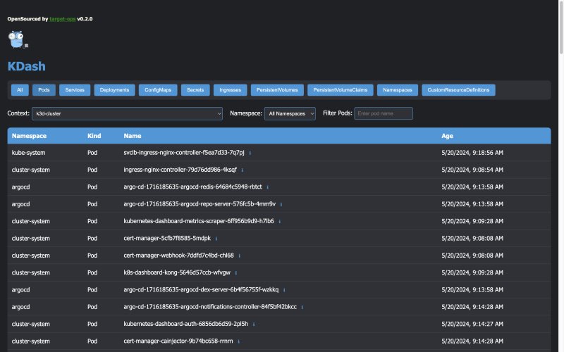
KDash v0.2.0 - a true opensource K8s micro IDE

Post cover image

KDash v0.2.0 (MacOs oriented electron app)

although there are multiple CLI \ GUI ide's for Kubernetes , NONE yet remained open source for the long run,Β https://medium.com/@seifeddinerajhi/explore-user-friendly-desktop-kubernetes-open-source-ides-5315516b0752

KDash will remain opensourced till aliens come in touch ... promise ,

so star! , Fork! , share ! get your community involved , we wish to get your feedback and PRs

https://github.com/target-ops/kdash/releases/tag/v0.2.0

Top comments (0)